Промышленный лизинг Промышленный лизинг  Методички 

0 1 2 3 4 5 6 7 8 9 10 11 12 13 14 15 16 17 18 19 20 21 22 23 24 25 26 27 28 29 30 31 32 33 34 35 36 37 38 39 40 41 42 43 44 45 46 47 48 49 50 51 52 53 54 55 [ 56 ] 57 58


Рис. 193. Расположение оборудования на газотурбовозе Г1: / - холодильная камера; 2 - вспомогательный дизель; 3 - котел-подогреватель; 4 - тормозной компрессор; S - воздухоприемное устройство; 6 - осевой компрессор;

7 - камера сгорания; 8 - газовая турбина; 9 - выпускной коллектор; 10 - редуктор; - генераторы; 12 - высоковольтная камера; 13 - кабина машиниста; 14 - рама

газотурбинного двигателя; 15 - топливный бак

коробки дало возможность применить однотипные элементы тягового привода на обе тележки.

Кузов тепловоза капотного типа с кабиной / на заднем конце рамы 12. Перед дизелем 5 размещена холодильная камера 6 с npHj водом вентилятора от коленчатого вала дизеля. За гидропередачей установлен тормозной компрессор и предусмотрен отсек для аккумуляторных батарей. Это улучшает шумо- и термоизоляцию кабины. Боковые площадки выполнены по всему периметру капота и огорожены перилами. Топливный бак 13 установлен между тележками. Он состоит из двух емкостей, расположенных по сторонам коробки передач и тягового привода.

Тележки тепловоза - с центральным расположением шкворня 10, плоскими боковыми опорами 15 и односторонним рессорным подвешиванием. Колесные пары 9 оборудованы унифицированными двухступенчатыми осевыми редукторами 11, которые посредством продольных карданных узлов связаны с коробкой гидропередачи 4.

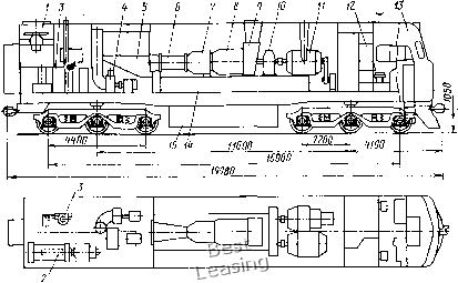
Газотурбовоз Г1 (рис. 193) - односекционный локомотив с газовой турбиной 8 открытого цикла и электропередачей. Тип силовой установки определил характер расположения оборудования.

8 средней части кузова на специальной раме 14 смонтированы одновальный газотурбинный двигатель мощностью 2580 кВт и три генератора постоянного тока, имеющие связь с валом турбины через редуктор 10. В передней части кузова размещены кабина 13

машиниста и высоковольтная камера 12, а за силовой установ кой - вспомогательный дизель 2 с генератором, котел-подвгрева-тель 3, тормозной компрессор 4, воздухоприемное устройство 5 осевого компрессора, которое занимает большую часть заднего отсека машинного отделения. Вдоль боковых стенок кузова имеются проходы, под настилом которых размещена топливная система газотурбинного двигателя. Для удобства обслуживания этой системы в кузове предусмотрены боковые остекленные люки. Вентиляторы охлаждения тяговых электродвигателей расположены в кузове над тележкими.

Тележки газотурбовоза сформированы по типу тележек тепловозов с электропередачей и индивидуальным приводом колесных пар. Топливный бак 15 подвешен к главной раме между тележками и вмещает 9500 кг тяжелого топлива.

Электровоз ВЛ60 (рис. 194) - односекционный локомотив мощностью 4140 кВт на часовом режиме с тяговыми двигателями постоянного тока. Все оборудование электровоза размещено в двухкабинном кузове, установленном на главной раме, и сосредоточено в высоковольтной камере, двух отсеках и двух машинных помещениях, расположенных около кабин 2 машиниста.

Оборудование электровоза собрано по агрегатно-блочному способу, что значительно облегчило технологический процесс изготовления электровоза и снизило его себестоимость. В машинном отделении размещены мотор-вентилятор 4, расщепитель фаз с генератором управления, мотор-компрессорный агрегат 6 и вспомогательный компрессор 3. Блок 10 тягового трансформатора, сглаживающие реакторы 14, выпрямительные установки размещены в высоковольтной камере. По периметру кузова вы-

3 f 5 6 7 8

9 -10 и .


Рис. 194. Расположение оборудования на электровозе ВбО": / - пульт управления; 2 - кабина машиниста; 3 - вспомогательный компрессор для подъема токоприемника; 4 - мотор-вентилятор охлаждения выпрямителей и тяговых электродвигателей; 5 - токоприемник; 6 - мотор-компрессор; 7 - блок выпрямительной установки; 8 - блок силовых аппаратов; 9 - главный выключатель; 10 - блок тягового трансформатора; - расщепитель фаз с генератором управления; 12 - мотор-вентилятор охлаждения тяговых электродвигателей, сглаживающего реактора и масла трансформатора; 13 - аккумуляторная батарея; 14 - сглаживающий реактор;

15 - тележка



полнены два продольных и два поперечных прохода, образующих тамбур перед кабинами машиниста. На крыше смонтированы два токоприемника 5 (пантографа), высоковольтное оборудование цепи первичной обмотки тягового трансформатора, четыре главных воздушных резервуара, тифоны и антенна радиосвязи.

Тележки электровоза с рядным расположением тяговых электродвигателей имеют две центральные маятниковые и две боковые опоры кузова. Буксовое подвешивание сбалансированное четырехточечное. Между тележками расположены часть блока трансформатора и радиаторы охлаждения масла.

Общие требования к компоновке. Сопоставляя приведенные выше компоновки локомотивов, можно отметить, что размещение оборудования на них подчинено ряду требований, вытекающих из условий производства и эксплуатации машин. Выполнение этих условий является обязательным при проектировании локомотивов. Так, у всех локомотивов предусматривают поперечные и продольные проходы в кузове или открытые площадки по периметру рам экипажной части капотного типа, создающие большое удобство в эксплуатации при обслуживании агрегатов и систем локомотива.

Кабины машиниста размещают по всей ширине экипажной части, оборудуют тепло- и шумоизоляцией, отделяют от машинного отделения тамбурами, устанавливают на упругие элементы для создания благоприятных условий работы бригады. Хорошая видимость пути, сигналов у магистральных локомотивов достигается путем установки кабин машиниста по концам кузова. Для удобства монтажа агрегатов при сборке и демонтажа при ремонте в крыше кузова предусматривают люки, а над крупногабаритным оборудованием съемные секции крыши. Тяжелое оборудование размещено посередине экипажной части или симметрично относительно середины для равномерного нагружения тележки.

У автономных локомотивов размещение оборудования определяется наличием крупногабаритной силовой установки. Если установки две, то их размещают симметрично относительно поперечной плоскости симметрии, что позволяет использовать одинаковые по конструкции приводы вспомогательных машин, значительно упрощает задачу развески кузова. При повышенной мощности (3000-4400 кВт) силовой установки часть вспомогательного оборудования и систем располагают в элементах крыши кузова для получения допустимой по условиям эксплуатации общей длины тепловоза.

Вспомогательное оборудование с приводом от вала дизеля устанавливают так, чтобы конструкция трансмиссий имела минимальное число простых звеньев. Для сокращения длины трубо-и воздухопроводов, гибких элементов отдельное оборудование вспомогательных систем (фильтры, теплообменники) размещают на раме силовой установки. Выпускную систему располагают над дизелем с выбросом газов вверх, а систему забора воздуха с плоскими фильтрами в боковых стенках кузова. При централи-340

зованиой системе подачи воздуха для охлаждения электрических машин с приводом от вала дизеля значительно сокращается число элементов и уменьшается расход мощности на вспомогательные нужды.

Топливный бак размещают между тележками под центром тяжести кузова. Это не нарушает распределения нагрузки по колесным парам в процессе эксплуатации локомотива. В боковые ниши топливного бака устанавливают аккумуляторную батарею, что значительно упрощает ее обслуживание и исключает попадание паров электролита в машинное отделение.

Следует отметить, что указанные закономерности размещения оборудования не могут оставаться неизменными. Совершенствование конструкции экипажной части, силового и вспомогательного оборудования, технологии производства, изменение условий эксплуатации и др. позволят выполнить новые компоновки.

§ 54. РАЗВЕСКА ЛОКОМОТИВА

Развеска локомотива определяет в процессе компоновки такое взаимное расположение его оборудования, при котором сохраняются функциональные связи и реализуется наивыгоднейшее распределение нагрузок от колесных пар на рельсы. В частности, если все колесные пары являются ведущими, то эта нагрузка должна быть распределена между ними равномерно. В практике локомотивостроения неравномерность распределения нагрузки по ведущим осям не должна превышать 4зЗ%.

Развеска - задача статическая, плоскостная. Нагрузки от всех элементов локомотивов представляют как систему сил, действующих в продольной вертикальной плоскости (в отдельных случаях в поперечной плоскости) симметрии, проходящей через центр тяжести локомотива. При решении используют два уравнения статики; суммы сил и суммы моментов этих сил относительно произвольно выбранной оси.

Для выполнения развески вычерчивают схему расположения оборудования с указанием положения центров тяжести всех элементов машины относительно оси моментов и составляют ведомость развески по приведенной ниже форме.

ФОРМА

Наи-меио-ваиие

Нонер чертежа

Масса, кг

Вес, Н

Продольное иаправлеине

Поперечное направление

Примечание

Плечо, м

Момент, Им

Плечо, м

Момент, ИМ



Ведомость развески заполняют в порядке деления чертежей локомотива на группы и подгруппы. Если развеску в поперечном направлении не производят, то графу «Поперечное направление» в ведомости не заполняют.

Расчет развески тележечных локомотивов выполняется в два этапа: на первом определяется положение центра тяжести надтележечного строения, на втором - точки приложения нагрузки от кузова на рамы тележек. Ось моментов обычно проводится через головку передней автосцепки. При симметричном расположении оборудования эта ось совмещается с поперечной плоскостью симметрии локомотива. Методику дальнейших расчетов рассмотрим на конкретном примере. На рис. 195 приведена схема развески тепловоза ТЭП60, а упрощенная ведомость - в табл. 36.

Таблица 36

Упрощенная ведомость развески тепловоза ТЭГ160

Наименование

Масса, кг

Вес, К

Плечо, м

Момент, Н-м

23 794

233 419

8,24

1 923 373

Воздухоочистители и выпуск-

ные трубы дизеля.....

7 554

13,54

102 281

Охлаждающее устройство дизе-

ля и котел-подогреватель . .

6 050

59 350

13,32

790 542

Водяная, топливная и масля-

ная системы........

1 938

19 011

10,18

193 532

Рама кузова .......

10 923

107 155

9,56

1 024 402

Кузов...........

12 455

122 184

10,20

1 246 277

Тормозная система, песочни-

цы и воздухопровод автомати-

ки (относящиеся к верхнему

строению).........

1 645

16 137

10,36

167 179

Электрооборудование и элек-

тростанция .........

5 393

52 905

7,95

420 595

Вспомогательное оборудование

и приводы.........

2 363

23 181

6,39

148 127

Инструмент и принадлежности

5 818

9,62

55 969

Топливо (4 запаса).....

4 310

42 281

9,46

399 979

Вода ...........

1 210

11 870

11,98

142 203

Масло...........

1 560

15 304

12,00

183 648

Песок (4 запаса) .....

3 924

9,71

38 102

Локомотивная бригада . . .

1 962

9,63

18 894

Верхнее строение тепловоза

с экипировкой .......

73 604

722 055

9,49

6 855 103

Тележка:

обрессоренная часть . .

2Х 19 107

2X187 440

4,18

783;498

необрессоренная часть

2X7 500

2Х 73 575

полная ........

26 607

261 045

Тепловоз:

обрессоренная часть . .

111 820

1 096 954

служебный.......

126 820

1 244 104

без экипировки ....

119 140

1 168 763


гвоо

2500

2500

2500

2500

2500

207,5

207,5

207,2

207,2

207,2

Е Ш

J Ш

Рис. 195. Схема развески тепловоза ТЭП60:

I-V1 - номера колесных пар; / - массы обрессоренных частей; 2 - массы необрессо-ренных частей; 3 - нагрузки от колесных пар на рельс, кН

Координата Хц центра тяжести верхнего строения тепловоза XuEM./IiV,, (91)

где J]Mi - суммарный момент от сил тяжести элементов конструкции и оборудования кузова, Н-м; - верхнего строения, Н.

Подставляя в формулу (91) числовые значения JM и JN (табл. 36), получим

х = 6 855 103/722 055 = 9,49 м.

База тепловоза ТЭП60 (расстояние между мнимыми точками опирания кузова на тележки) по предварительной компоновке составляет 10,2 м. Для обеспечения равенства нагрузок от кузова на тележки расположим эти точки на равном удалении от центра тяжести (Zi = 5,1 м и /а = 5,1 м) и найдем, пользуясь схемой на рис. 195, их координаты от оси моментов. Для передней тележки in = х - к = 9,494 - 5,1 = 4,394 м; для задней 1. = ц + -j- Zg = 9,494 -f- 5,1 = 14,594 м. Если точки опирания кузова определены заранее (предусмотрены конструкцией) и если окажется, что расстояния 1 и к различны, то для их равенства перемещают центр тяжести верхнего строения в продольном направлении путем перекомпоновки кузова.



0 1 2 3 4 5 6 7 8 9 10 11 12 13 14 15 16 17 18 19 20 21 22 23 24 25 26 27 28 29 30 31 32 33 34 35 36 37 38 39 40 41 42 43 44 45 46 47 48 49 50 51 52 53 54 55 [ 56 ] 57 58