Промышленный лизинг Промышленный лизинг  Методички 

0 1 2 3 4 5 6 7 8 9 10 11 12 13 14 15 [ 16 ] 17 18 19 20 21 22 23 24 25 26 27 28 29 30 31 32 33 34 35 36 37 38 39 40 41 42 43 44 45

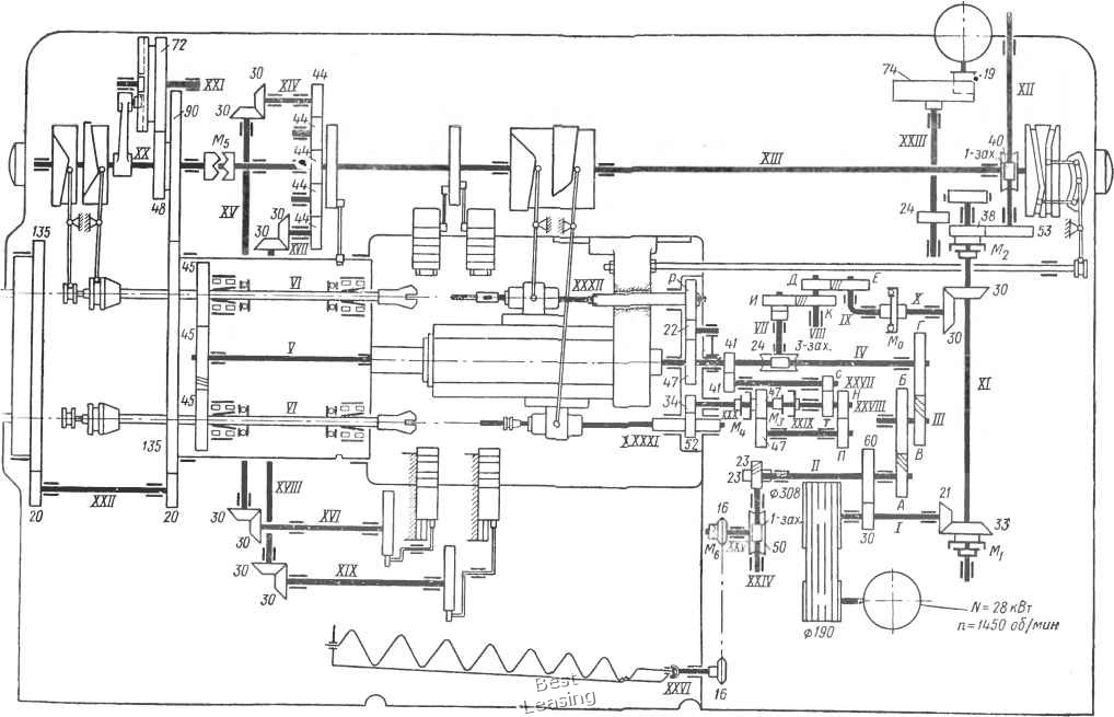
п=930од/тм


Рис. 41, Кинематическая схема четырехшпиндельного тдокарного

автомата модели 1265-4



Расположение органов управпения и симВолоб


О 1


1 О


веод



/iCA- Стоп



,ис. 42. Общий вид вертикально-сверлильного станка модели 2Н135


>-




,. I )J0

\7J5\t\I7JS\i\M li / 1- I. .125

\JI IZ 1IZ7

П I E


JeUKO m=3m


Z 5-E 5-E 5


n, од/мин ГбОО 1250 1000 800 630 500 UOO 315 250 200 160 125 100 80 63 50

Ы2 0,80 0,56 0,U0 0,23 0,20 0,1 0,10

Рис. 43. Кинематическая схема вертикально-сверлильного станка модели 2Н135 (а) и сетки для построения графиков частот вращения валов и подач {б, в)

Л -о



0 1 2 3 4 5 6 7 8 9 10 11 12 13 14 15 [ 16 ] 17 18 19 20 21 22 23 24 25 26 27 28 29 30 31 32 33 34 35 36 37 38 39 40 41 42 43 44 45